ເພີ່ມກຳໄລ 15% ດ້ວຍການບໍລິຫານອາພາດເມັ້ນອັດສະລິຍະ (Apt Manager)

ຢຸດວຽກເອກະສານທີ່ຍຸ້ງຍາກ. Apt Manager ຊ່ວຍທ່ານຫຼຸດໜີ້ຄ້າງຊຳລະ, ເພີ່ມປະສິດທິພາບ, ແລະ ຍົກລະດັບປະສົບການຂອງຜູ້ເຊົ່າໄປພ້ອມກັນ.

ຂໍທົດລອງໃຊ້ງານຟຣີ ເບິ່ງວິດີໂອຕົວຢ່າງ

ຄຸນສົມບັດທີ່ຄອບຄຸມທຸກການໃຊ້ງານ

ເຄື່ອງມືອັດສະລິຍະທີ່ຊ່ວຍໃຫ້ທ່ານເຮັດວຽກໄດ້ໄວ ແລະ ງ່າຍຂຶ້ນ

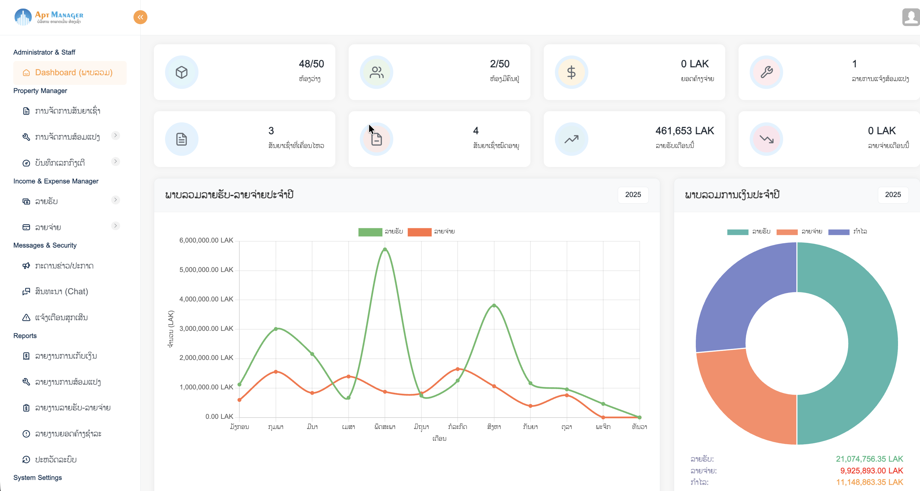
Dashboard Mockup

Dashboard ພາບລວມ: ສູນບັນຊາການອັດສະລິຍະ

Dashboard ຂອງ Apt Manager ເປັນສູນບັນຊາການທີ່ຊ່ວຍໃຫ້ທ່ານເຫັນພາບລວມຂອງທຸລະກິດໄດ້ທັນທີທີ່ລັອກອິນ. ບໍ່ຕ້ອງເສຍເວລາຄົ້ນຫາຂໍ້ມູນຈາກຫຼາຍບ່ອນ. ສະແດງຂໍ້ມູນສຳຄັນເຊັ່ນ:

  • ສະຖິຕິຫ້ອງ (ວ່າງ/ມີຄົນຢູ່)
  • ຍອດລວມໜີ້ຄ້າງຊຳລະ ແລະ ຜູ້ເຊົ່າທີ່ຍັງບໍ່ໄດ້ຈ່າຍ
  • ຈຳນວນລາຍການແຈ້ງສ້ອມແປງທີ່ຕ້ອງດຳເນີນການ
  • ກຣາຟສະຫຼຸບລາຍຮັບ-ລາຍຈ່າຍພ້ອມການວິເຄາະ
Financial Management

ລະບົບການເງິນຄົບວົງຈອນ (ຫຼຸດໜີ້ຄ້າງຊຳລະ)

ຫັນປ່ຽນວຽກງານການເງິນທີ່ຊັບຊ້ອນໃຫ້ເປັນເລື່ອງງ່າຍ, ໂປ່ງໃສ, ແລະ ອັດຕະໂນມັດ. ຫຼຸດຜ່ອນຄວາມຜິດພາດ ແລະ ເພີ່ມສະພາບຄ່ອງທາງການເງິນ.

  • ສ້າງໃບບິນຄ່າເຊົ່າ, ຄ່ານ້ຳ, ຄ່າໄຟ ອັດຕະໂນມັດ.
  • ຕິດຕາມສະຖານະການຊຳລະ, ໜີ້ຄ້າງຊຳລະ, ພ້ອມແຈ້ງເຕືອນອັດຕະໂນມັດແບບ Real-time.
  • ບັນທຶກ ແລະ ແຍກປະເພດລາຍຈ່າຍເພື່ອການວິເຄາະ ແລະ ອອກລາຍງານ.
Utility Management

ການບັນທຶກ ແລະ ຄິດໄລ່ຄ່ານ້ຳ-ຄ່າໄຟ (ຖືກຕ້ອງ 100%)

ຈັດການຄ່າບໍລິການນ້ຳປະປາ ແລະ ໄຟຟ້າໄດ້ຢ່າງຖືກຕ້ອງ ແລະ ໂປ່ງໃສ. ຫຼຸດຜ່ອນຂໍ້ຂັດແຍ່ງກັບຜູ້ເຊົ່າ ແລະ ປະຢັດເວລາໃນການຄິດໄລ່.

  • ບັນທຶກຄ່າອ່ານກົງເຕີໄດ້ງ່າຍດາຍຜ່ານມືຖື.
  • ຄິດໄລ່ຄ່າບໍລິການຕາມອັດຕາແບບຂັ້ນບັນໄດ (Tiered Pricing) ທີ່ຫຼາກຫຼາຍ.
  • ເຊື່ອມໂຍງກັບລະບົບໃບບິນເພື່ອອອກໃບບິນອັດຕະໂນມັດ.
Property Management

ການຈັດການອາຄານ, ຫ້ອງ, ແລະ ຊັບສິນ

ລວບລວມຂໍ້ມູນອະສັງຫາລິມະຊັບທັງໝົດຂອງທ່ານໄວ້ໃນບ່ອນດຽວ, ງ່າຍຕໍ່ການຄົ້ນຫາ ແລະ ຈັດການ.

  • ຈັດການຂໍ້ມູນອາຄານ, ຊັ້ນ, ແລະ ປະເພດຫ້ອງ.
  • ຕິດຕາມສະຖານະຫ້ອງ (ວ່າງ, ມີຄົນຢູ່, ສ້ອມແປງ) ແບບ Real-time.
  • ກຳນົດຄ່າເຊົ່າ ແລະ ລາຍລະອຽດຂອງແຕ່ລະຫ້ອງ.
Tenant Management

ການຈັດການຜູ້ເຊົ່າ ແລະ ສັນຍາ

ສ້າງຄວາມສຳພັນທີ່ດີ ແລະ ບໍລິຫານສັນຍາຢ່າງມືອາຊີບ. ເກັບຂໍ້ມູນຄົບຖ້ວນ, ປອດໄພ, ແລະ ເຂົ້າເຖິງງ່າຍ.

  • ເກັບປະຫວັດຜູ້ເຊົ່າ, ເອກະສານສຳຄັນ, ແລະ ປະຫວັດການຈ່າຍເງິນ.
  • ສ້າງ ແລະ ບໍລິຫານສັນຍາເຊົ່າແບບອອນລາຍຜ່ານ Tenant Portal.
  • ລະບົບແຈ້ງເຕືອນອັດຕະໂນມັດເມື່ອສັນຍາໃກ້ໝົດອາຍຸ.
Maintenance System

ລະບົບແຈ້ງສ້ອມແປງອອນລາຍ (ວ່ອງໄວທັນໃຈ)

ແກ້ໄຂບັນຫາໃຫ້ຜູ້ເຊົ່າໄດ້ຢ່າງວ່ອງໄວ, ຕິດຕາມງ່າຍ, ແລະ ເປັນລະບົບ. ເຊື່ອມຕໍ່ລະຫວ່າງຜູ້ເຊົ່າ, ຜູ້ດູແລ, ແລະ ຊ່າງສ້ອມແປງໄດ້ຢ່າງລົງຕົວ.

  • ຜູ້ເຊົ່າແຈ້ງສ້ອມແປງພ້ອມແນບຮູບພາບຜ່ານ Tenant Portal.
  • ມອບໝາຍວຽກໃຫ້ຊ່າງທີ່ເໝາະສົມ (ພາຍໃນ ຫຼື ພາຍນອກ) ໄດ້ທັນທີ.
  • ຕິດຕາມສະຖານະການສ້ອມແປງໄດ້ທຸກຂັ້ນຕອນພ້ອມການແຈ້ງເຕືອນ.
Communication System

Tenant Portal: ການສື່ສານ ແລະ ປະກາດ

ເຊື່ອມຕໍ່ກັບຜູ້ເຊົ່າໄດ້ຢ່າງງ່າຍດາຍ, ສົ່ງຂ່າວສານໄດ້ທັນໃຈ, ແລະ ມີຫຼັກຖານການສື່ສານຄົບຖ້ວນ. ຍົກລະດັບປະສົບການຂອງຜູ້ເຊົ່າ.

  • ກະດານຂ່າວສຳລັບປະກາດຂໍ້ມູນເຖິງຜູ້ເຊົ່າທຸກຄົນ.
  • ລະບົບສົນທະນາສ່ວນຕົວລະຫວ່າງຜູ້ເຊົ່າ ແລະ ຜູ້ດູແລ.
  • ລະບົບແຈ້ງເຕືອນສຸກເສີນໃນກໍລະນີມີເຫດດ່ວນ.
Multi-language Feature

ຮອງຮັບຫຼາຍພາສາ (ສື່ສານໄດ້ຢ່າງບໍ່ມີຂໍ້ຈຳກັດ)

Apt Manager ຊ່ວຍໃຫ້ທ່ານສື່ສານກັບຜູ້ເຊົ່າ ແລະ ບໍລິຫານລະບົບໄດ້ຢ່າງຄ່ອງຕົວໃນພາສາທີ່ທ່ານຕ້ອງການ. ບໍ່ວ່າຜູ້ເຊົ່າຂອງທ່ານຈະມາຈາກໃສ, ລະບົບຂອງພວກເຮົາກໍພ້ອມຮອງຮັບ.

  • ປ່ຽນພາສາການໃຊ້ງານໄດ້ຢ່າງງ່າຍດາຍ (ລາວ, ອັງກິດ, ໄທ, ຈີນ).
  • ເອກະສານ ແລະ ໃບບິນຕ່າງໆສາມາດພິມອອກເປັນພາສາທີ່ເລືອກໄດ້.
  • ສ້າງປະສົບການທີ່ດີໃຫ້ກັບຜູ້ເຊົ່າທີ່ຫຼາກຫຼາຍເຊື້ອຊາດ.
Multi-currency Feature

ຮອງຮັບຫຼາຍສະກຸນເງິນ (ຈັດການການເງິນໄດ້ຢ່າງຄົບວົງຈອນ)

ຈັດການການເງິນຂອງອາພາດເມັ້ນຂອງທ່ານໄດ້ຢ່າງມີປະສິດທິພາບ, ບໍ່ວ່າທ່ານຈະຮັບ ຫຼື ຈ່າຍໃນສະກຸນເງິນໃດ. Apt Manager ຊ່ວຍໃຫ້ທ່ານຕິດຕາມ ແລະ ອອກລາຍງານໄດ້ຢ່າງຖືກຕ້ອງ.

  • ບັນທຶກລາຍຮັບ-ລາຍຈ່າຍໃນສະກຸນເງິນທີ່ແຕກຕ່າງກັນ.
  • ອອກໃບບິນ ແລະ ຕິດຕາມຍອດຄ້າງຊຳລະໃນຫຼາຍສະກຸນເງິນ.
  • ລາຍງານທາງການເງິນສະແດງຂໍ້ມູນແຍກຕາມສະກຸນເງິນ.

Apt Manager ເໝາະສົມກັບໃຜແດ່?

ເຈົ້າຂອງອາພາດເມັ້ນ/ຫໍພັກ

ທີ່ຕ້ອງການບໍລິຫານທຸລະກິດໄດ້ດ້ວຍຕົວຄົນດຽວ ຫຼື ທີມງານນ້ອຍ, ພ້ອມທັງເພີ່ມໂອກາດໃນການເຕີບໂຕຢ່າງຍືນຍົງ.

ຜູ້ຈັດການອະສັງຫາລິມະຊັບ

ທີ່ບໍລິຫານຫຼາຍໂຄງການ, ຕ້ອງການລວບລວມຂໍ້ມູນຫ້ອງ, ການເງິນ, ແລະ ທີມງານທັງໝົດໃຫ້ຢູ່ພາຍໃຕ້ລະບົບດຽວກັນ.

ນັກລົງທຶນໃນອະສັງຫາฯ

ທີ່ຕ້ອງການຕິດຕາມຜົນຕອບແທນ (ROI) ແລະ ພາບລວມຂອງການລົງທຶນໄດ້ຢ່າງສະດວກທຸກບ່ອນ.

ສຽງຈາກລູກຄ້າຂອງພວກເຮົາ

ຄວາມສຳເລັດຂອງລູກຄ້າຄືຄວາມພາກພູມໃຈຂອງພວກເຮົາ

"Apt Manager ຊ່ວຍໃຫ້ຂ້ອຍຈັດການຫໍພັກ 2 ແຫ່ງຂອງຂ້ອຍໄດ້ງ່າຍຂຶ້ນຫຼາຍ. ໂດຍສະເພາະເລື່ອງການເງິນ, ຕອນນີ້ບໍ່ມີຫຍັງຕົກຫຼົ່ນເລີຍ."

ທ່ານ ສົມສັກ
ເຈົ້າຂອງຫໍພັກ The Loft

"ລະບົບແຈ້ງສ້ອມແປງເຮັດໃຫ້ວຽກຂອງຂ້ອຍງ່າຍຂຶ້ນຫຼາຍ. ຜູ້ເຊົ່າພໍໃຈ, ຊ່າງເຮັດວຽກໄດ້ໄວຂຶ້ນ, ແລະຂ້ອຍກໍຕິດຕາມໄດ້ໝົດ."

ນາງ ດາວ
ຜູ້ຈັດການອາພາດເມັ້ນ Modern Living

"Tenant Portal ເປັນຫຍັງທີ່ດີເລີດ! ຜູ້ເຊົ່າຂອງຂ້ອຍສາມາດເບິ່ງໃບບິນ ແລະ ຈ່າຍເງິນໄດ້ເອງ, ຫຼຸດວຽກຂອງພະນັກງານໄປໄດ້ຫຼາຍ."

ທ່ານ ວຽງຄຳ
ເຈົ້າຂອງ The Grand Residence

ພ້ອມແລ້ວບໍທີ່ຈະຍົກລະດັບການບໍລິຫານຂອງທ່ານ?

ຕິດຕໍ່ພວກເຮົາເພື່ອຂໍຄຳປຶກສາ ຫຼື ທົດລອງໃຊ້ງານລະບົບ Apt Manager ໄດ້ຟຣີ!

ຂໍ້ມູນຕິດຕໍ່

ບໍລິສັດ

ບໍລິສັດ ສອນເທັກ ອິນໂນເວຊັ່ນ ຈຳກັດຜູ້ດຽວ

ທີ່ຢູ່

ບ້ານ ໜອງແມງດາ ເມືອງໄຊ ແຂວງອຸດົມໄຊ

ເບີໂທ/Whatsapp
+85620 28729723
ຊ່ອງທາງອອນລາຍ
Facebook WhatsApp

ສົ່ງຂໍ້ຄວາມຫາພວກເຮົາ